公司名称: 一匹黑马(沈阳)网络科技有限公司
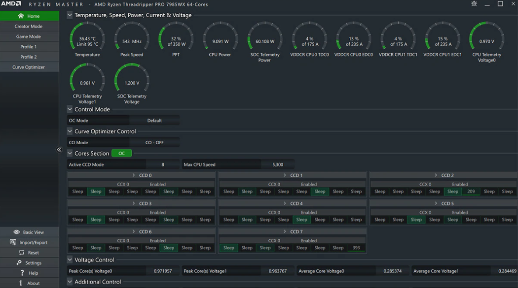
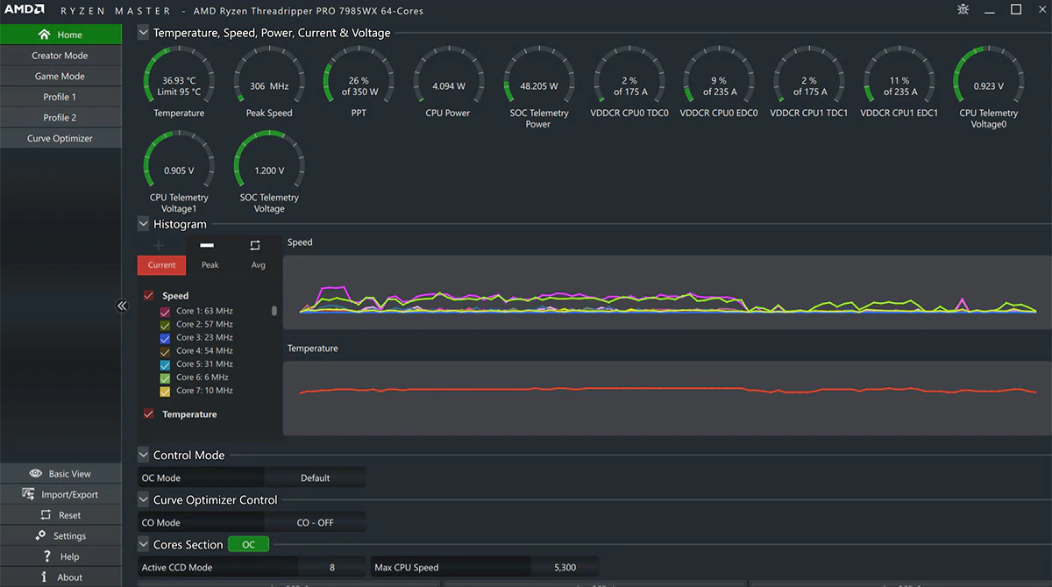
AMD Ryzen Master是一款功能强劲的CPU超频软件,AMD Ryzen Master电脑版之中用户可以直接在软件之中进行超频设置,无需进入BIOS模式之中,并且软件之中有着性能监控功能,可以时刻看到各个硬件的实际情况,从而做好性能监督。
AMD Ryzen Master支持内存的频率、时序和电压调整,帮助用户优化内存性能,尤其对于频繁进行内存密集型应用的用户非常有帮助,通过调节内存设置,可以提升系统的稳定性,尤其在高频率超频时。
支持CPU自动超频与手动精细调节,实时监控核心温度及运行参数。
提供多组自定义配置档案,可分别保存CPU、集显和内存的超频设置。
支持集成显卡核心频率与显存超频,可针对不同应用场景优化性能。
具备每核心运行状态监控功能,记录历史数据并提示系统稳定性风险。
普通下载



